После подключения услуги она отобразится на главной странице учетной записи.

Для просмотра сведений нажмите на поле услуги.
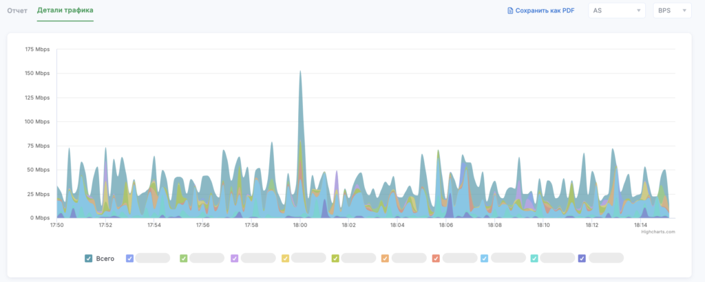
График на открывшейся странице демонстрирует объем трафик до и после фильтрации.
Воспользуйтесь инструментами в правом верхнем углу графика:
- BPS (количество бит в секунду) / PPS (количество пакетов в секунду);
- фильтр по времени.
Чтобы увидеть числовые характеристики в момент времени, наведите курсор мыши на график.

Также с помощью мыши вы можете приближать нужные участки графиков, выделяя их.

Приведен список объектов, для редактирования которого вы можете воспользоваться кнопками Добавить объект и Удалить.

Нажмите на миниатюру графика в строке объекта, чтобы посмотреть аналитическую информацию.

Управляйте стыкуемым графиком с помощью панели инструментов над ним:
- Интерфейс / Протокол;
- Исходящий трафик / Входящий трафик;
- BPS / PPS;
- Фильтр по времени.
Внизу страницы расположена таблица истории атак. Используйте инструмент Поиск и фильтр по времени, чтобы выделить информацию.

Чтобы посмотреть информацию об атаке, нажмите на строку с ней. На вкладке Отчёт на открывшейся странице приведет график атаки и информация о ней. Нажмите на кнопку Сохранить как PDF, чтобы скачать отчёт по атаке.

Ознакомьтесь с информацией на вкладке Детали трафика — здесь вы можете посмотреть графики по каждой из AS отдельно.

















